CrowdStrike 2026 Global Threat Report: The definitive threat intelligence report for the AI era Download report

Skyhigh Security Data Connector

Unify visibility and accelerate operations

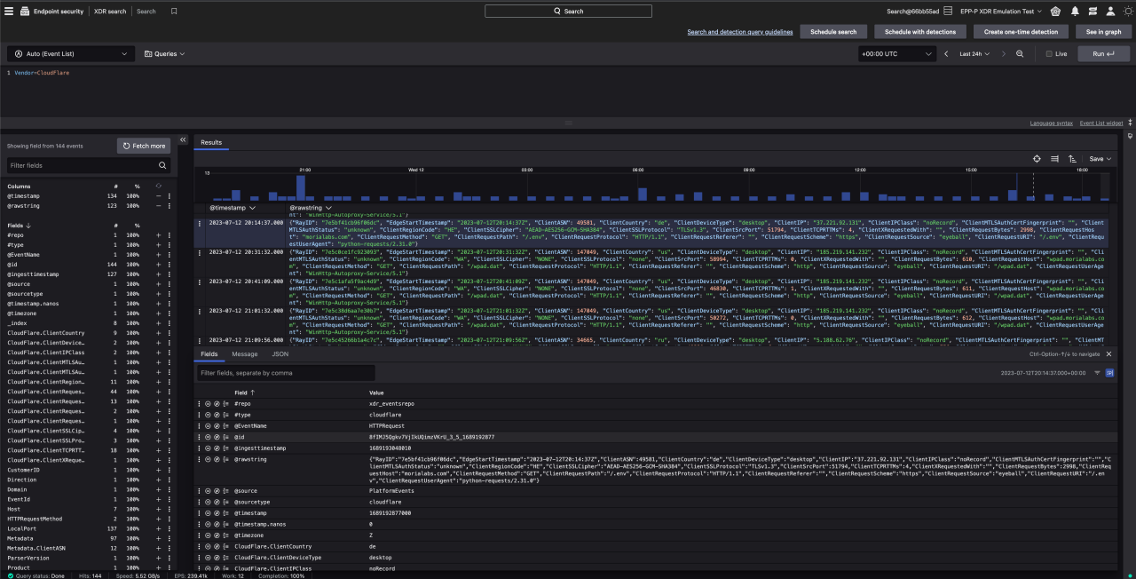
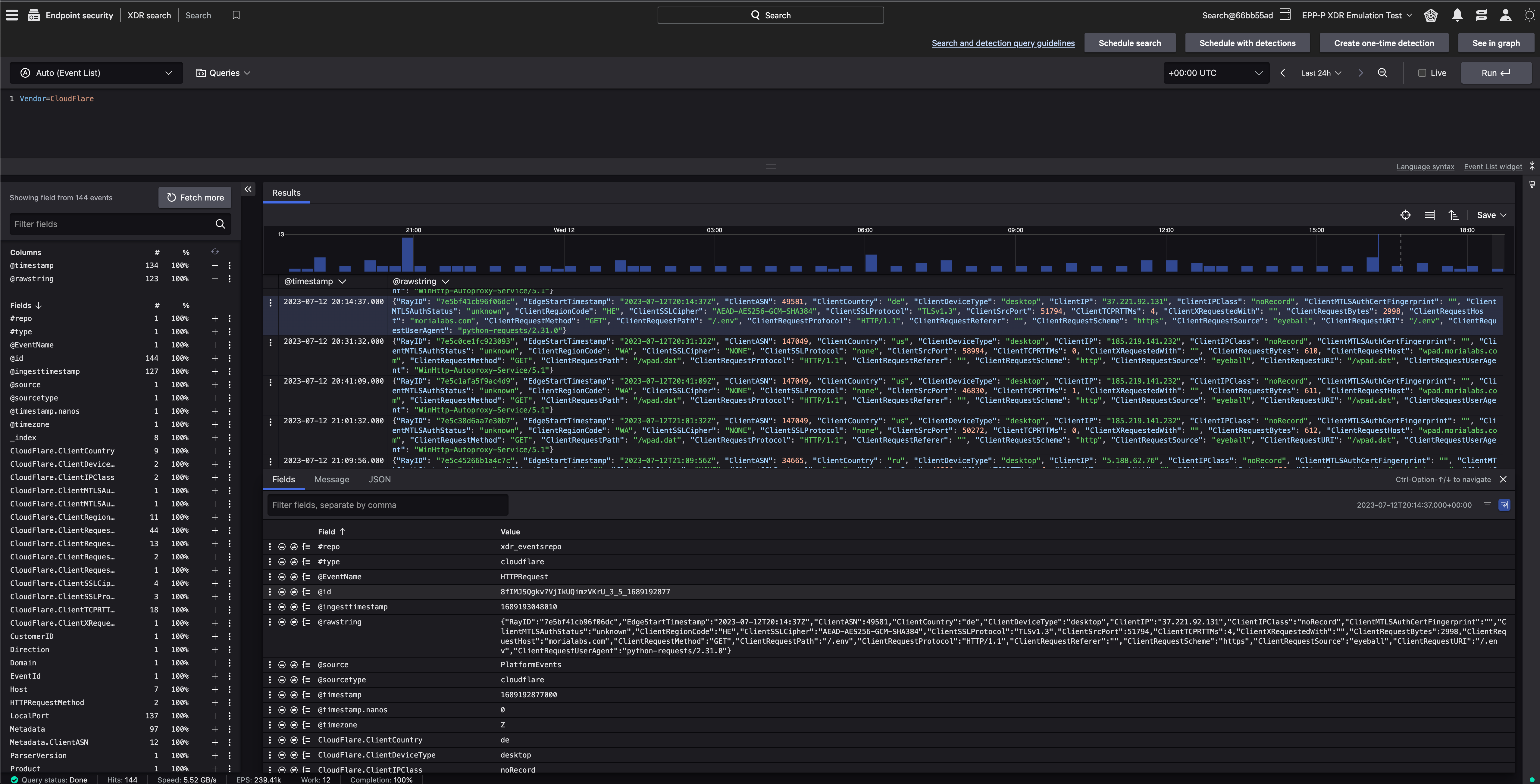
Easily ingest and unify Skyhigh Security Service Edge (SSE) data in the CrowdStrike Falcon® platform to gain comprehensive cross-domain visibility of threats throughout your attack surface. See Skyhigh SSE events within the Falcon console alongside additional threat indicators from other domains to accelerate threat detection and minimize context switching across multiple interfaces, allowing your team to speed up detection and triage, while improving accuracy.

  • Enable faster cross-domain threat detection
    Improve detection of elusive threats with Skyhigh Security threat indicators across internet, web, and cloud services layered with security data from CrowdStrike Falcon® Insight XDR
  • Unify threat visibility in a single console
    Save your analysts valuable time when investigating and triaging potential threats by minimizing context switching through CrowdStrike‘s unified, threat-centric command console.
  • Simplify data ingestion
    Boost operations by easily ingesting Skyhigh and other third party data via the new Falcon Data Connectors user interface, providing rich correlated insights and full visibility into your data ingestion pipeline

Get Started

Connect Skyhigh Security Service Edge data to the Falcon platform

  • Enable faster cross-domain threat detection
  • Unify threat visibility in a single console
  • Simplify data ingestion
Configure Contact Partner

Not A CrowdStrike Customer?

Try CrowdStrike

More from Skyhigh Security

Skyhigh Private Access

Data-centric security for private apps managed from one single console

SkyHigh Security SSE SOAR Actions

Strengthen cloud security by automating access management and monitoring cloud activity.

Marketplace resources

Our partners

Our partners

CrowdStrike partners with the leaders in cybersecurity to deliver best-in-class protection.

CrowdStrike Shopping Bag icon

Buying on Marketplace

Buying on Marketplace

Explore all the listings that are available to purchase from CrowdStrike — some even qualify for CrowdCredits.

Become a partner

Become a partner

Join our open cybersecurity ecosystem of best-of-breed solutions to drive innovation and stop breaches.