CrowdStrike 2026 Global Threat Report: The definitive threat intelligence report for the AI era Download report

Claroty for Falcon LogScale

Heightened industrial cybersecurity

Unify threat visibility and secure your XIoT assets by easily ingesting and analyzing Claroty Continuous Threat Detection (CTD) data in CrowdStrike Falcon® LogScale, alongside your other data sources. The pre-built package allows you to simply send Claroty CTD events in JSON format, enabling you to improve threat hunting and continuously monitor your IoT systems to prevent elusive threats and malicious activity.

  • Unify visibility of your xIoT assets
    Effortlessly ingest and store all of your Claroty xIoT data from syslog servers in Falcon LogScale to unify disparate data sources and get full visibility of your environment, improving situational awareness and allowing for more effective risk assessment and reduction
  • Continuously monitor and gain actionable insights
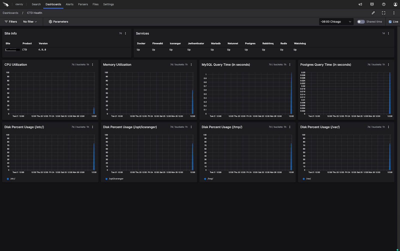
    Improve your security posture with a pre-built parser for Claroty CTD events in JSON format, providing immediate and actionable insights with highly contextualized timelines surrounding alerts, system health, events and suspicious activities
  • Prioritize data visualization with dashboards
    Improve comprehensive threat hunting and speed up threat investigations in industrial networks with lightning fast search and customizable dashboards available in Falcon LogScale

Get Started

Seamlessly ingest Claroty Continuous Threat Detection (CTD) logs in Falcon LogScale

  • Unify visibility of your xIoT assets
  • Continuously monitor and gain actionable insights
  • Prioritize data visualization with dashboards
Configure Contact Partner

Not A CrowdStrike Customer?

Try CrowdStrike

Details

Built by

Claroty

Categories

IoT Security

Support

More from Claroty

Claroty

Unmatched visibility and protection for OT, IoT, IoMT, and IT assets

Claroty xDome Data for Falcon Discover for IoT

Ingest Claroty xDome and Medigate data for a deeper XIoT asset inventory

Claroty XIoT Asset Data Connector for Falcon Discover for IoT

Connector for ingesting asset inventory from Claroty Continuous Threat Detection (CTD)

Marketplace resources

Our partners

Our partners

CrowdStrike partners with the leaders in cybersecurity to deliver best-in-class protection.

CrowdStrike Shopping Bag icon

Buying on Marketplace

Buying on Marketplace

Explore all the listings that are available to purchase from CrowdStrike — some even qualify for CrowdCredits.

Become a partner

Become a partner

Join our open cybersecurity ecosystem of best-of-breed solutions to drive innovation and stop breaches.