CrowdStrike 2026 Global Threat Report: The definitive threat intelligence report for the AI era Download report

Zscaler Secure Internet Access (ZIA) Data Connector

Improving threat detection by combining SSE data in XDR

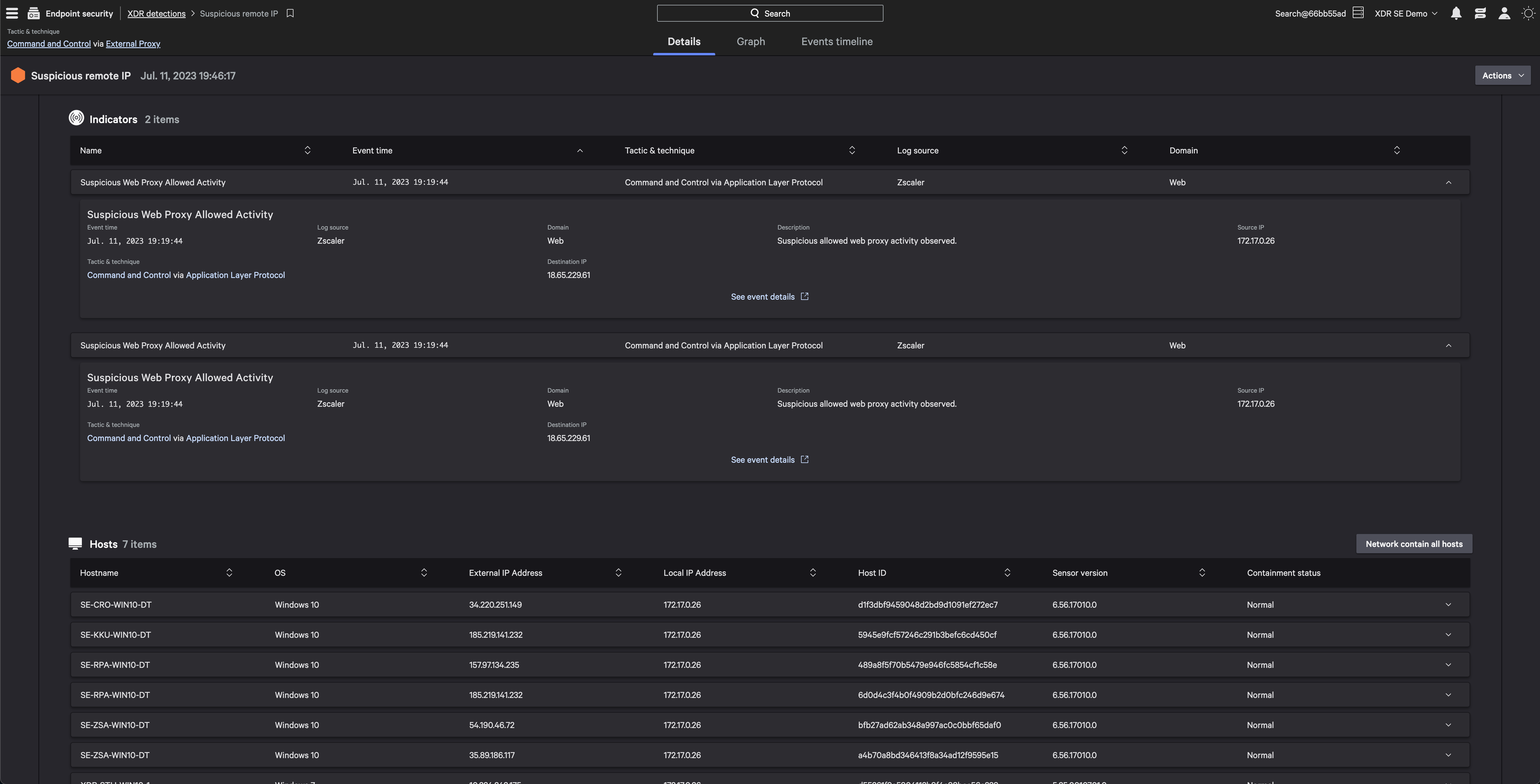
Zscaler supplies essential telemetry data to CrowdStrike empowering security professionals with a comprehensive view of potential threats across different areas of your organization. By integrating Zscaler Zero Trust Exchange™ SSE events with the Falcon platform, alongside other threat indicators, you can accelerate threat identification , streamline investigation processes, and enhance accuracy. This unified approach minimizes the need to switch between different interfaces, ensuring quicker detection and response.

  • Enable faster cross-domain threat detection
    Improve detection of elusive threats with Zscaler threat indicators across internet, web, and cloud services layered with security data from Falcon Insight XDR
  • Unify threat visibility in a single console
    Save your analysts valuable time when investigating and triaging potential threats by minimizing context switching through CrowdStrike‘s unified, threat-centric command console
  • Simplify data ingestion
    Easily ingest third party data with the new Falcon Data Connectors user interface. Get full visibility into your data ingestion pipeline and see all connectors with their corresponding status

Get Started

Enhance Falcon Insight XDR detections with Zscaler Security Service Edge data

  • Enable faster cross-domain threat detection
  • Unify threat visibility in a single console
  • Simplify data ingestion
Configure Contact Partner

Not A CrowdStrike Customer?

Try CrowdStrike

More from Zscaler

Zscaler Falcon Foundry Application

Enhance perimeter security with automated threat intelligence sharing, coordinated policy actions and rapid threat response

Marketplace resources

Our partners

Our partners

CrowdStrike partners with the leaders in cybersecurity to deliver best-in-class protection.

CrowdStrike Shopping Bag icon

Buying on Marketplace

Buying on Marketplace

Explore all the listings that are available to purchase from CrowdStrike — some even qualify for CrowdCredits.

Become a partner

Become a partner

Join our open cybersecurity ecosystem of best-of-breed solutions to drive innovation and stop breaches.